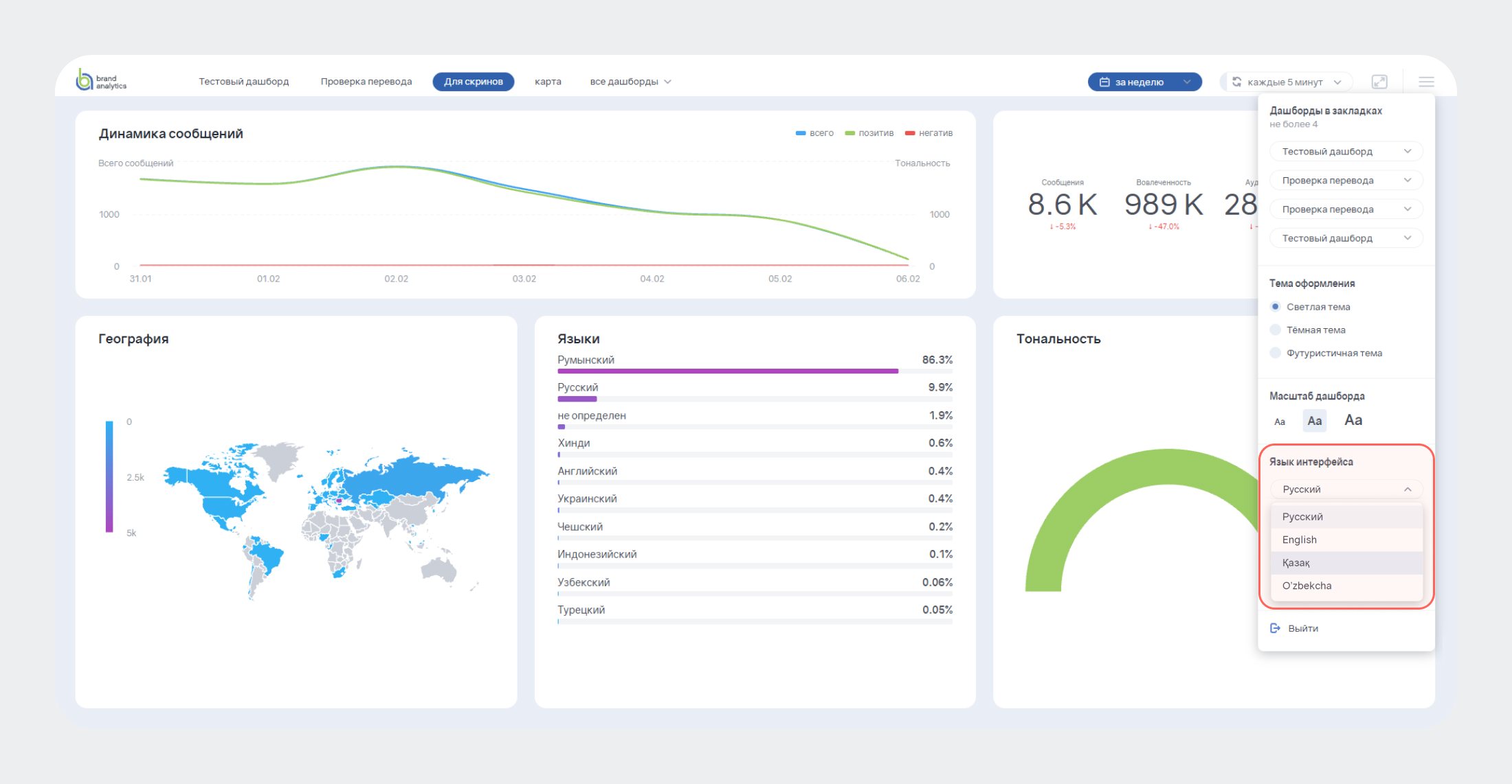
Brand Visor теперь доступен на четырех языках. Помимо русского, интерфейс медиа-дашбордов можно включить на английском, узбекском и казахском — это делает систему удобнее для международных команд и руководителей из разных стран.

Brand Visor — система медиа-дашбордов с данными из соцмедиа и СМИ, обновляемых в режиме реального времени. Он позволяет отразить на одном экране информационные тренды и репутационные риски вокруг компании, давая быстрый доступ к ключевым метрикам без необходимости углубляться в детали системы.
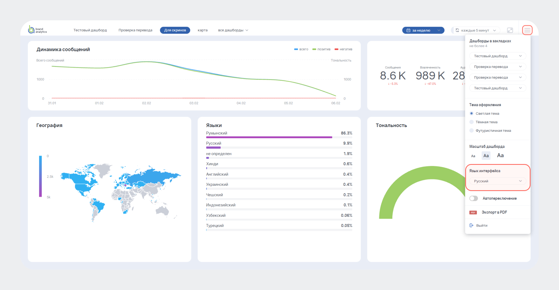
По умолчанию Brand Visor открывается на русском языке, но язык интерфейса Brand Visor можно изменить непосредственно в меню запущенного дашборда:
- Нажмите на иконку Настроек (три полоски в верхнем правом углу);

В разделе Язык интерфейса откройте выпадающее меню;

- Выберите нужный вам язык.
После этого интерфейс дашборда автоматически переведется на выбранный язык.
Brand Visor можно открыть без передачи доступа к системе Brand Analytics — получателю не нужен отдельный аккаунт для просмотра дашборда. Это делает инструмент незаменимым для:
- Топ-менеджеров, которым важно наблюдать за изменением репутации бренда;
- Международных команд в Казахстане, Узбекистане и других странах, которые теперь могут работать с интерфейсом на родном языке;
- Руководителей коммуникационных департаментов, которым нужно регулярно предоставлять отчеты управленческой команде.
Мы стараемся сделать Brand Analytics ещё более удобным инструментом для аналитики соцмедиа и СМИ. Будем рады получить обратную связь в наших соцсетях: группе ВКонтакте, канале в Telegram.




